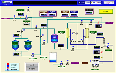
적용사례 수처리[순수처리]
영동화력 순수처리
감시제어시스템
분야별:수처리[순수처리]
적용제품:CIMON,XGT
고객사:
영광 열병합발전소
용존산소 제거시스템
분야별:수처리[순수처리]
적용제품:CIMON,MelsecQ
고객사:
LG Display(파주) P9
전처리 감시제어 시스템
분야별:수처리[순수처리]
적용제품:CIMON,XGI
고객사: