|
|
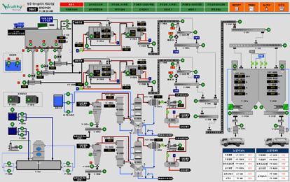
화천 하수처리장
통합감시제어시스템 |
|
 |
분야별:수처리[하수처리] |
 |
적용제품:CIMON |
 |
고객사: |
|
|
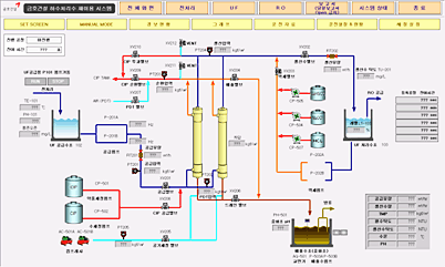
안산 하수처리장 막여과
처리시스템 |
|
 |
분야별:수처리[하수처리] |
 |
적용제품:CIMON |
 |
고객사: |
|
 |
|
|
전북 장수하수처리장
하수처리시스템 |
|
 |
분야별:수처리[하수처리] |
 |
적용제품:CIMON,GLOFA |
 |
고객사: |
|
|
횡성 하수처리장
하수처리시스템 |
|
 |
분야별:수처리[하수처리] |
 |
적용제품:CIMON,GLOFA |
 |
고객사: |
|
 |
|
|
화천 하수처리장
통합감시제어시스템 |
|
 |
분야별:수처리[하수처리] |
 |
적용제품:CIMON |
 |
고객사: |
|
 |